热水的供应是宾馆酒店最基本的服务内容之一,能否保证24小时的不间断供应决定了酒店的整体服务质量。宾馆酒店热水工程还需要保证合理的水温和稳定的水压,客流量不是很均匀,容易出现用水高峰期,但都必须保证客人用水的舒适度,同时酒店成本在不断的增加,要尽可能降低安装成本和使用成本,还要以后的维护成本低。
宾馆酒店热水工程要求,改变经济型酒店传统锅炉加热设备、电加热设备、太阳能加热设备,运行费用昂贵的现状。对能源利用率要求高,环保要求高且需要尽量减少运行费用。要安全可靠、水温稳定,波动小,控制简单。

宾馆酒店热水工程特点:
1、人均用水量大。2、供水情况为全天候24小时。3、要求供水质量高,尤其是冬季,不能出现热水停供的现象。4、用水人数波动较大,用水会有高峰期和低峰期。5、星级酒店对机组的噪音控制及机组运行时间有严格的要求。6、后续运行成本偏高。7、改造安装不能破坏有建筑外观形象。
1、人均用水量大。2、供水情况为全天候24小时。3、要求供水质量高,尤其是冬季,不能出现热水停供的现象。4、用水人数波动较大,用水会有高峰期和低峰期。5、星级酒店对机组的噪音控制及机组运行时间有严格的要求。6、后续运行成本偏高。7、改造安装不能破坏有建筑外观形象。

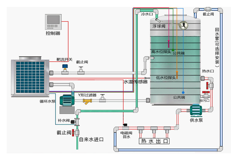
九州酷游空气能热水工程解决方案:
1、标准间设计用水量为150~200L,有浴缸房间设计用水量为200~300L,搞基套房设计用水量为300~400L。2、热水工程使用专门定制的大容量保温水箱,可储存一天24小时内所需使用的热水;保温水箱的高质量保温措施能够保证24小时内整个水箱内的热水温降不超过5℃,有效地保证全天候恒温热水供应。3、安装回水系统可保证房间热水即开即热。当空气温度过低时,还可以通过配置的电辅加热装置,来确保整个热水工程在极端恶劣环境下的正常使用。4、九州酷游空气能产品高能效比,能够快速制热,提供源源不断的热水。
九州酷游空气能专业技术人员不仅提供专业技术支持,更为顾客精确计算配置数量,确保机组全天候超低音稳定工作。空气能具有强大的技术整合能力,可实现多种制热方式的联合供热设计。可实现集中热水供应,将机组和水箱统一安装在客户指定的位置,并且通过建筑内的热水供应管网,将热水输送到每个用户端口,从而保证不会破坏现有建筑的外观形象。





